一次漫长的dubbo网关内存泄露排查经历原创
背景介绍
在微服务架构中,不同的微服务有不同的网络地址,而客户端则是通过统一的地址进行调用,在客户端与服务端之间需要有一个通信的桥梁,这就产生了微服务网关。微服务网关可以连接客户端与微服务,提供统一的认证方式,管理接口的生命周期,做更好的负载均衡、熔断限流,提供方便的监控,提供统一的风控入口。
今天要介绍的主角是dubbo微服务网关,来自公司内部自研的提供http协议到dubbo协议转换的微服务网关,跟本文相关的就是它的核心点:dubbo泛化调用。dubbo官网对泛化调用的描述为
“泛化接口调用方式主要用于客户端没有 API 接口及模型类元的情况,参数及返回值中的所有 POJO 均用map表示,通常用于框架集成。“
dubbo最常见的调用方式是引入服务提供方定义的jar包,用于描述接口,但如果是网关引入所有的dubbo提供者的jar包就很不现实,况且如果需要新增接口就需要重新发布网关,所以需要使用泛化调用来解决这个问题,官网提供的示例代码截图如下:
问题描述
这款网关上线以来一直运行稳定,直到某一天出现了问题,频繁full GC,cpu上涨,错误率飙升,然而接口的调用量并没有上涨。立马重启机器,并且保留了一份内存dump文件,分析了一周没有结论,最近又出现了一次,情形类似。
full gc频繁
old区被填满
cpu上涨,错误率上升
问题排查
- 
从内存dump文件查起
 
从监控上基本能断定是内存问题,那就分析一下当初dump出来的内存文件,使用eclipse的mat插件分析
RegistryDirectory对象多达7000多个,直接定位为RegistryDirectory可能存在内存泄露。再跟进一下这个对象的持有者
发现是com.alibaba.dubbo.remoting.zookeeper.curator.CuratorZookeeperClient$CuratorWatcherImpl,搜索一下该类的对象
这个对象也非常多。到这里就去查看dubbo的源码(本文dubbo源码基于2.6.6)。首先查找com.alibaba.dubbo.remoting.zookeeper.curator.CuratorZookeeperClient$CuratorWatcherImpl创建的地方
只有一个地方创建,接着跟进addChildListener
只有在订阅zookeeper的节点时会调用,继续查找订阅zookeeper的地方,发现有两处
- 
一处是ReferenceConfig的createProxy会调用RegistryProtocol的doRefer,进而订阅zookeeper;
 - 
另一处是FailbackRegistry中会有一个线程不停地对订阅失败的path进行重试,在zk重新连接时会recover。
 
首先怀疑第二处
dubbo应用在与zookeeper断开连接重新连上的时候会recover,recover里面执行的就是重新订阅zookeeper。这很好模拟,线下打断点测试一下在zookeeper端开重连的时候是否会重新生成CuratorWatcherImpl对象。结果当然是没有生成,因为dubbo应用会缓存CuratorWatcherImpl对象,对于相同的URL订阅,返回的都是相同的CuratorWatcherImpl对象,并不会重新生成。
- 
从网络寻求答案
 
换个思路重新开始,去网上看看又没人遇到相同的问题,网上搜了一下,发现了 https://github.com/apache/dubbo/issues/376 跟我的问题几乎一样,难道是发布导致的问题?但经过几次对比否决了,因为平时发布都没事,偏偏这时候出事?而且两次爆发时网卡流量并不高。
否决了这个issue后又发现了一个issue, https://github.com/apache/dubbo/issues/4587
但这个很快又被否决了,因为这里他的主要问题是reference未缓存,在dubbo的文档中针对这个是有提及的
出问题的dubbo网关是对reference做了缓存(以interface+version+group+timeout作为key,timeout是为了能动态调整接口的超时时间),理论上不会重复生成reference
- 
“守株待兔“
 
问题真的陷入僵局,好在看到了这么一篇文章,《netty堆外内存泄露排查盛宴》(点击原文查看),作者在面对无法排查的问题时,在线上植入一段监控代码来协助定位问题。于是在想能不能也植入一段代码,看看这么多订阅到底是什么。通过对dubbo的源码翻看,找到这么一个可以获取订阅的点
ZookeeperRegistry中有个zkListeners存储了订阅了哪些URL,如果能检测这个字段是不是就可以了?简单点,定时检测并打印日志。通过反射来获取这个变量
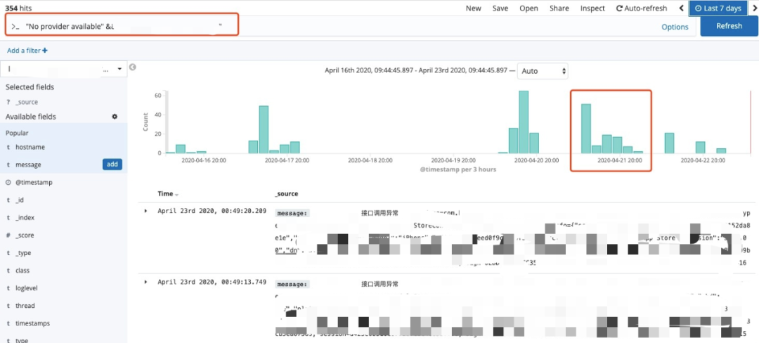
代码改好,测试一下,放到线上一台机器守株待兔。经过一下午,终于抓到了
发现其中一个service,被重复订阅了很多次,而且订阅的URL只有timestamp不一样,且只有一个服务会这样,怀疑跟服务本身有关,查看该服务,发现其没有provider
难道没有provider的服务会出现重复订阅?线下复现试试,使用网关去调用一个没有provider的服务(省略复现过程),果然问题出现了!问题能复现就很好排查了,打断点根据调用栈就能找到订阅的地方
在生成referenceConfig时会初始化proxy,如果初始化过就会忽略,问题就在createProxy
如果check=true,且provider不存在,createProxy就会抛异常,createProxy底层去订阅了zookeeper,缓存了RegistryDirectory对象,如果不停订阅,内存就会被撑爆,看下这个报错在那几天是否很多
好像也不是很多,单机加起来几百次,为什么会产生这么多RegistryDirectory对象,通过调试发现
每次订阅的URL是生成的,也就是timestamp不同,且会被塞入urls这个变量缓存起来,然后循环这个urls进行refer(即订阅),也就是说第一次urls中有1个URL需要订阅,第二次就成了2,第三次是3,也就是高斯计算的那个1+2+3+4+...+100的问题,请求100次会产生5050个RegistryDirectory对象。
解决办法很简单,将check=true改为check=false。
总结
- 
这个是dubbo的bug,在2.7.5版本中已经将订阅的URL中的timestamp去掉了,只会对一个URL订阅一次,issue即之前提到的https://github.com/apache/dubbo/issues/4587,但当时这个issue并没有解决我们的疑问;
 - 
泛化调用时将reference的check设置为false,否则可能会出现内存泄露;普通调用(xml配置)则无影响,因为check=true如果没有provider应用会启动失败;
 - 
问题排查难易程度:通过监控、代码、日志直接定位的问题 < 可稳定复现的问题 < 不可稳定复现的问题(偶尔出现) < 不可复现的问题(只出现一次),本文的问题属于不可稳定复现的问题。
 
更多dubbo相关内容推荐:
长按识别二维码关注捉虫大师公众号
